It's been a while but I figured I would share some work that I've done in this area recently. As you may be well aware, the plugin available on GitHub no longer works with recent versions of Grafana due to the deprecation of AngularJS. Additionally, with the future deprecation of OData2 in favor of OData4 will prevent the plugin from working against DX NetOps Performance Management at some point. I started looking at other methods for integrating Performance Management data into Grafana. It was trickier than I had hoped but ultimately I was successful and shared my experience in the attached PDF along with an updated example dashboard. This should work with Grafana 10.3.12+ with 12.1.1 as the most recent version tested. As always, feedback is welcome.
-Rob
-------------------------------------------
Original Message:
Sent: Dec 07, 2023 01:54 PM
From: Artur Silva
Subject: Re: Integration CAPC x Grafana
Hi Robert Kettles,
Thanks for sharing the dashboard.
It is important to point out that after the latest Grafana updates, this Plugin is no longer allowed, even if installed manually, due to its code being written in Angular. (https://grafana.com/docs/grafana/latest/developers/angular_deprecation/)
Therefore, I would like to update a workaround in which I managed to maintain such an API in my Grafana 10.2.2 environment.
Enabling the "allow_loading_unsigned_plugins" option in the configuration file (in Linux /etc/grafana/grafana.ini) and adding the "grafana-openapi-datasource" plugin found in the /var/lib/grafana/plugins/ directory.


Before this change, the plugin appeared as installed on the grafana server, but in the GUI it did not appear to be selected as an available plugin.
------------------------------
Artur Marcos
artur.silva@vectracs.com.br
Original Message:
Sent: Jun 21, 2023 07:48 AM
From: Robert Kettles
Subject: Re: Integration CAPC x Grafana
Hello,
The plugin that is available on GitHub will continue to work even though it is unsigned. We have it working in our demo environment with DX NetOps 22.2.7 and Grafana 9.1.6. We also have another dashboard that you can use, in addition to the one Aravind shared earlier in the thread. Hope that helps.

-Rob
Original Message:
Sent: Jun 19, 2023 01:25 PM
From: Marcelo Ramos
Subject: Re: Integration CAPC x Grafana
O CA OpenAPI está disponível apenas para grafana v7.5.16? Não consigo fazer essa integração para novas versões do grafana, simplesmente não está disponível nos plugins, alguma dica?

Original Message:
Sent: Nov 12, 2019 06:46 PM
From: Luciano Morales
Subject: Re: Integration CAPC x Grafana
Hi All!
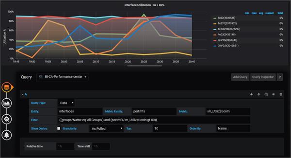
Regarding this integration i have one question, Is there any chance to Order the interfaces by another metric?
Because if we use "Orderby Name asc/desc" the showed data will be not useful for the operator who is looking at the dashboard.
Also the values are not shown.
This is only for the "Data" query, the "NTOP" query works great!
Can anyone help me with this??
I did a small modification to this plugin but im not an expert.
Please refer to the attached image:
Original Message:
Sent: 03-10-2019 11:35 PM
From: NARONGKIJ TEJASAKULSIN
Subject: Re: Integration CAPC x Grafana
I got it to work. Had to check mark "With Credentials".